使用上一篇文章成功安装 k8scalico 后,使用 istio 管控微服务。

下载 istio

  • https://istio.io/docs/setup/getting-started/

  • Istio 1.5.4

1
2
3
4
5
curl -L https://istio.io/downloadIstio | sh -
# 或者从 `https://github.com/istio/istio/releases/latest` 选择版本下载后解压 `tar zxf istio-*.tar.gz`
cd istio-*
# 并将目录下 bin 的路径加入环境变量 `PATH`
export PATH=$PWD/bin:$PATH

安装

  • https://istio.io/docs/setup/install/istioctl/

使用默认配置安装

1
istioctl manifest apply

验证是否安装成功

1
2
istioctl manifest generate > istio.yaml
istioctl verify-install -f istio.yaml

部署

这里简单地引用了 gitea 作为部署镜像,若为微服务,修改相应路由即可。

创建 test namespaces

1
kubectl create namespace test

创建 configmaps

1
2
3
4
5
6
7
8
# config.yaml
apiVersion: v1
kind: ConfigMap
metadata:
name: config
namespace: test
data:
DB_TYPE: sqlite3
1
kubectl apply -f config.yaml

部署

1
2
3
4
5
6
7
8
9
10
11
12
13
14
15
16
17
18
19
20
21
22
23
24
25
26
27
28
29
30
31
32
33
34
35
36
37
38
39
40
41
42
43
44
45
46
47
48
49
50
51
52
53
54
55
56
57
58
59
# gitea.yaml
apiVersion: v1
kind: Service
metadata:
name: web
namespace: test
spec:
type: ClusterIP
ports:
- name: http-web
port: 80
targetPort: 3000
selector:
app: web
---
apiVersion: apps/v1
kind: Deployment
metadata:
name: web
namespace: test
spec:
replicas: 1
selector:
matchLabels:
app: web
template:
metadata:
labels:
app: web
spec:
containers:
- name: test
image: gitea/gitea:latest
ports:
- name: port
containerPort: 3000
envFrom:
- configMapRef:
name: config
---
apiVersion: networking.istio.io/v1beta1
kind: VirtualService
metadata:
name: web
namespace: test
spec:
hosts:
- "*"
gateways:
- istio-system/istio-ingressgateway
http:
- match:
- uri:
prefix: "/"
route:
- destination:
host: web
port:
number: 80
1
kubectl apply -f gitea.yaml

查看

修改 istio-ingressgatewayLoadBalancerNodePort 将端口暴露出去。

1
kubectl edit service istio-ingressgateway -n istio-system
1
kubectl get service -n istio-system
1
istio-ingressgateway   NodePort    10.96.203.60    <none>        80:31893/TCP   25m

最后访问 http://${ip}:31893/ 就可以看到 Gitea 的页面了。

准备

安装 Docker

上一篇文章 安装 docker

修改主机名

1
hostnamectl set-hostname k8s-master

修改 /etc/hosts

1
192.168.140.28 api.k8s.local k8s-master

关闭 swap

1
swapoff -a

注释 /etc/fstab 文件中 swap 分区。

添加内核参数

修改 /etc/sysctl.conf

1
2
3
4
5
fs.file-max = 1000000

net.ipv4.ip_forward = 1
net.bridge.bridge-nf-call-iptables = 1
net.bridge.bridge-nf-call-ip6tables = 1

添加 repo 源

1
2
3
4
5
6
7
8
9
10
cat <<EOF > /etc/yum.repos.d/kubernetes.repo
[kubernetes]
name=Kubernetes
baseurl=https://packages.cloud.google.com/yum/repos/kubernetes-el7-x86_64
enabled=1
gpgcheck=1
repo_gpgcheck=1
gpgkey=https://packages.cloud.google.com/yum/doc/yum-key.gpg
https://packages.cloud.google.com/yum/doc/rpm-package-key.gpg
EOF

阿里云公网

1
sed -i 's|packages.cloud.google.com|mirrors.aliyun.com/kubernetes|' /etc/yum.repos.d/kubernetes.repo

阿里云内网

1
sed -i 's|https://packages.cloud.google.com|http://mirrors.cloud.aliyuncs.com/kubernetes|' /etc/yum.repos.d/kubernetes.repo

安装

1
2
3
yum install -y kubeadm kubelet kubectl

systemctl enable kubelet

初始化 master 节点

1
2
3
4
5
6
kubeadm init \
--kubernetes-version=1.18.2 \
--apiserver-advertise-address=192.168.140.28 \
--apiserver-bind-port 6443 \
--pod-network-cidr=10.244.0.0/16 \
--image-repository registry.aliyuncs.com/google_containers

当出现 Your Kubernetes control-plane has initialized successfully! 即安装成功,并且在下面有相关配置。

1
2
3
mkdir -p $HOME/.kube
sudo cp -i /etc/kubernetes/admin.conf $HOME/.kube/config
sudo chown $(id -u):$(id -g) $HOME/.kube/config

还有最后一条命令在添加 k8s node 节点时使用到

1
kubeadm join 192.168.140.28:6443 --token xxx --discovery-token-ca-cert-hash sha256:xxx

如果忘了保存,可以使用以下命令重新获取到

1
kubeadm token create --print-join-command

这时可以使用以下命令查看节点

1
2
3
kubectl get node

kubectl get pod -A
1
2
NAME         STATUS     ROLES    AGE     VERSION
k8s-master NotReady master 8m56s v1.18.2

这边看到状态为 NotReady 是因为未安装网络组件。

添加 node 节点

1
kubeadm join 192.168.140.28:6443 --token xxx --discovery-token-ca-cert-hash sha256:xxx

安装 Calico 网络

1
2
3
4
wget --unlink -qO calico.yaml https://docs.projectcalico.org/v3.14/manifests/calico.yaml
# 10.244.0.0/16 这个地址需要与上面的 kubeadm init --pod-network-cidr 参数值一致
sed -i -e "s|192.168.0.0/16|10.244.0.0/16|g" calico.yaml
kubectl apply -f calico.yaml

完成这步之后会看到节点的状态变为 Ready

安装 Dashboard

1
2
wget --unlink -qO dashboard.yaml https://raw.githubusercontent.com/kubernetes/dashboard/v2.0.0/aio/deploy/recommended.yaml
kubectl apply -f dashboard.yaml

一般这样是无法通过外网访问,建议在测试环境下修改 kubernetes-dashboardClusterIPNodePort 将端口暴露出去。

1
kubectl edit service kubernetes-dashboard -n kubernetes-dashboard

修改之后,查看 services

1
kubernetes-dashboard   kubernetes-dashboard        NodePort    10.106.39.19    <none>        443:31570/TCP            36m

之后访问 https://${ip}:31570 发现需要 token,下面创建一个管理员用户。

1
2
3
4
5
6
7
8
9
10
11
12
13
14
15
16
17
18
19
# admin-user.yaml
apiVersion: v1
kind: ServiceAccount
metadata:
name: admin-user
namespace: kubernetes-dashboard
---
apiVersion: rbac.authorization.k8s.io/v1
kind: ClusterRoleBinding
metadata:
name: admin-user
roleRef:
apiGroup: rbac.authorization.k8s.io
kind: ClusterRole
name: cluster-admin
subjects:
- kind: ServiceAccount
name: admin-user
namespace: kubernetes-dashboard
1
kubectl apply -f admin-user.yaml

最后查看 token,找到 admin-user 复制 token 即可以管理员身份访问。

1
k describe secrets -n kubernetes-dashboard

其他

master 参与工作(单机部署)

1
kubectl taint nodes --all node-role.kubernetes.io/master-

命令补全

1
kubectl completion bash > /root/.kube/completion.bash.inc

如果使用 k 作为 kubectl 的别名,需要修改上面生成的文件,在文件末尾修改为

1
2
3
4
5
6
7
if [[ $(type -t compopt) = "builtin" ]]; then
complete -o default -F __start_kubectl kubectl
complete -o default -F __start_kubectl k
else
complete -o default -o nospace -F __start_kubectl kubectl
complete -o default -o nospace -F __start_kubectl k
fi

最后将下面这段加入 .bash_profile 中,以使用自动补全功能。

1
2
3
4
5
6
# complete
source /usr/share/bash-completion/bash_completion
source /root/.kube/completion.bash.inc

# alias
alias k='kubectl'

下载安装脚本

1
curl -fsSL https://get.docker.com -o get-docker.sh

设置安装版本(nightly / test / stable)

1
export CHANNEL=stable

设置下载镜像源

具体参考安装机器的 repo

阿里云公网

1
export DOWNLOAD_URL=https://mirrors.aliyun.com/docker-ce

阿里云内网

1
export DOWNLOAD_URL=http://mirrors.cloud.aliyuncs.com/docker-ce

设置 repo 文件名

1
export REPO_FILE=docker-ce.repo

安装

1
sh get-docker.sh

配置

1
2
3
4
5
6
7
8
9
10
11
12
13
14
15
16
17
18
19
mkdir -p /etc/docker
cat <<EOF > /etc/docker/daemon.json
{
"exec-opts": [
"native.cgroupdriver=systemd"
],
"registry-mirrors": [
"http://f1361db2.m.daocloud.io"
],
"log-driver": "json-file",
"log-opts": {
"max-size": "100m"
},
"storage-driver": "overlay2",
"storage-opts": [
"overlay2.override_kernel_check=true"
]
}
EOF

运行

1
2
3
4
systemctl enable docker.service
systemctl start docker.service

docker version

其他

腾讯云镜像 repo 内地址仍是 download.docker.com ,所以使用该脚本没有效果,但是可以使用阿里云公网下载完成后替换镜像源

1
2
# 替换为腾讯云内网
sed -i 's|https://mirrors.aliyun.com|http://mirrors.tencentyun.com|' /etc/yum.repos.d/docker-ce.repo

创建 Node-Exporter

  • https://github.com/prometheus/node_exporter
1
2
3
4
5
6
7
8
9
docker run -d \
--name node-exporter \
--restart always \
--net host \
--pid host \
-m 512m \
-v /:/host:ro,rslave \
prom/node-exporter:latest \
--path.rootfs=/host

创建 Prometheus

  • https://github.com/prometheus/prometheus
1
2
3
4
5
6
7
8
9
10
11
12
13
14
# prometheus.yml
global:
scrape_interval: 30s
evaluation_interval: 60s
scrape_configs:
- job_name: "prometheus"
static_configs:
- targets:
- "127.0.0.1:9090"
- job_name: "node"
static_configs:
- targets:
- "127.0.0.1:9100" # local
- "127.0.0.2:9100" # other
1
2
3
4
5
6
7
8
9
docker run -d \
--name prometheus \
--restart always \
--user root \
-p 9090:9090 \
-m 2048m \
-v /opt/docker/prometheus/config/prometheus.yml:/etc/prometheus/prometheus.yml \
-v /opt/docker/prometheus/data:/prometheus \
prom/prometheus:latest

创建 Grafana

  • https://github.com/grafana/grafana
1
2
3
4
5
6
7
docker run -d \
--name grafana \
--restart always \
--user root \
-p 3000:3000 \
-v /opt/docker/grafana:/var/lib/grafana \
grafana/grafana:latest

配置 Grafana

配置 DataSources

在地址 {$server_url}/datasources/new 选择 Prometheus,在 URL 处填写地址。

  • 如果使用 docker 部署 Grafana,需通过宿主机访问 Prometheus,所以地址可能是 http://172.17.0.1:9090

导入 Dashboard

  • https://grafana.com/grafana/dashboards/8919

这里推荐使用上面的模版,在地址 {$server_url}/dashboard/import 输入 id 8919 然后保存即可。

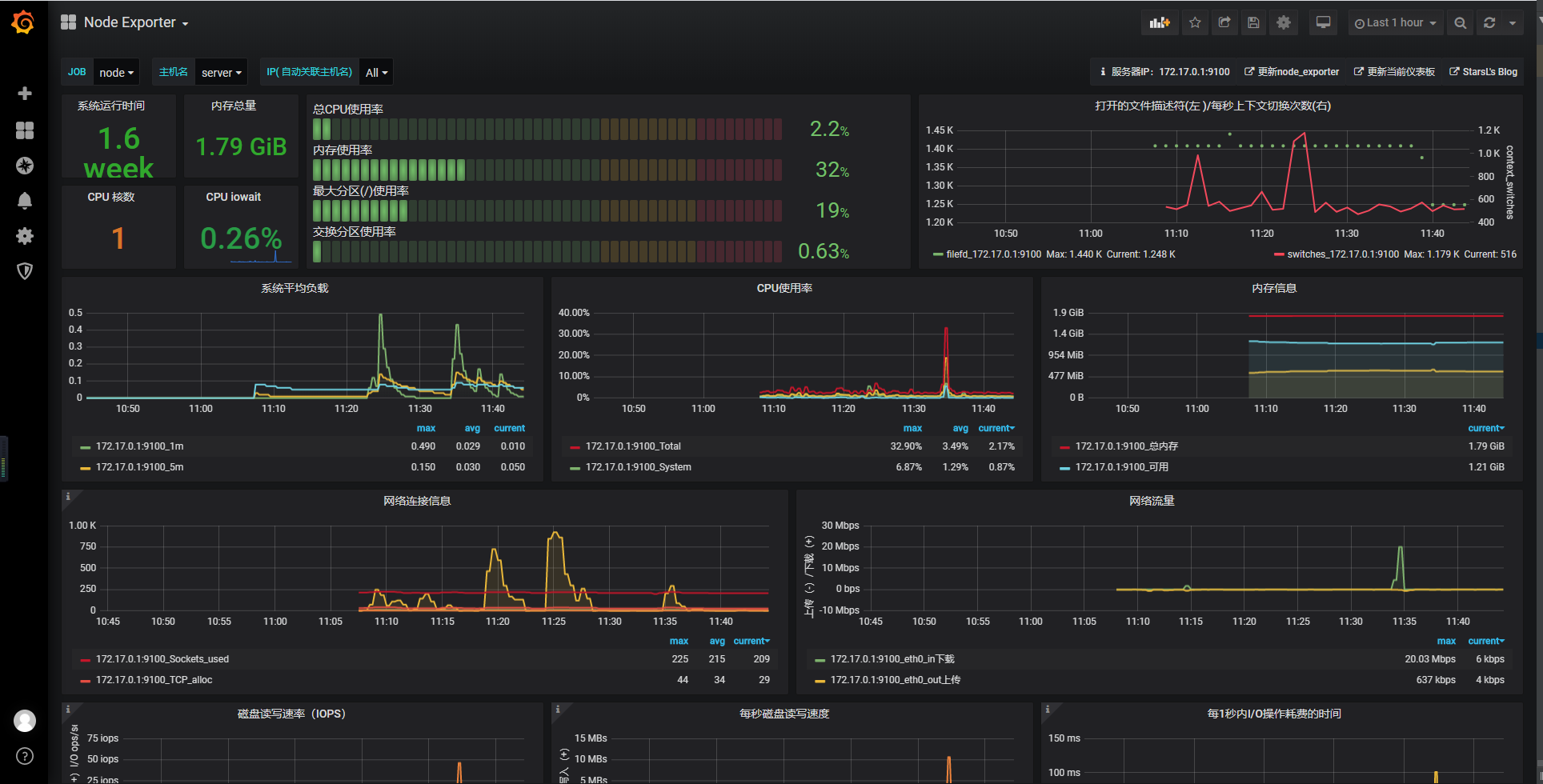
预览

预览

验证是否开启 ipv6

1
2
3
4
# ifconfig -a | grep inet6
inet6 fe80::42:b8ff:feb5:4214 prefixlen 64 scopeid 0x20<link>
inet6 fe80::5054:ff:fec3:d3bb prefixlen 64 scopeid 0x20<link>
inet6 ::1 prefixlen 128 scopeid 0x10<host>

出现 inet6 相关即为开启 ipv6

修改内核模块配置

编辑 /etc/default/grub 文件并在 GRUB_CMDLINE_LINUX 中添加 ipv6.disable=1

如果是 Ubuntu 可能还有 GRUB_CMDLINE_LINUX_DEFAULT,同样也需要添加 ipv6.disable=1

1
2
3
4
# cat /etc/default/grub
......
GRUB_CMDLINE_LINUX="crashkernel=auto console=ttyS0 console=tty0 panic=5 net.ifnames=0 biosdevname=0 intel_idle.max_cstate=1 intel_pstate=disable"
......

修改后为

1
2
3
4
# cat /etc/default/grub
......
GRUB_CMDLINE_LINUX="crashkernel=auto console=ttyS0 console=tty0 panic=5 net.ifnames=0 biosdevname=0 intel_idle.max_cstate=1 intel_pstate=disable ipv6.disable=1"
......

应用更改

1
2
3
4
# CentOS
grub2-mkconfig -o /boot/grub2/grub.cfg
# Ubuntu
update-grub

重启

1
shutdown -r now